Table of Contents
Financial revenue forecasting is the process of estimating a company's future financial performance to inform business decisions. When you’re running a business, having access to this information is crucial to make informed decisions, such as understanding market trends to make smart investments with product development. Accurate financial forecasting also requires a firm grasp on what’s happening with your company's financials.
Whether you’re a startup or an enterprise-grade SaaS corporation, it’s essential to use revenue forecasting methods to keep track of projected revenue. Without accurate-as-possible revenue projections, it’s easy to mismanage your funds, accelerate your burn rate, and wind up with cash flow issues. Alternatively, being too conservative could result in missed growth or revenue opportunities.
Starting with strong revenue forecasting software, therefore, is key. And in this post, we’re going to talk about the best SaaS revenue forecasting software for 2025.
What is Revenue Forecasting Software?
Revenue forecasting software, also called “financial forecasting software” or “financial projection software”, is used to assess a business’s financial data, sales history, and current business trends to provide projections that estimate how much your business is likely to make in a set time period.

Image source: Baremetrics
SaaS revenue forecasting is often built around subscription business models and uses various models to give you the most accurate view of your potential revenue (assuming nothing significant changes).
Why Use Revenue Forecasting Software?
Revenue forecasting software allows companies to forecast revenue and efficiently allocate resources in a way that optimizes growth and cash flow. With more knowledge and reliable predictions, it becomes possible to confidently make important decisions in a way that impacts your bottom line.
This kind of software usually includes predictive templates and complex algorithms to help you forecast revenue more accurately based on proven statistical models. These templates are used to analyze historical financial data and sales reports.
4 Types of Revenue Forecasting Models
There are different revenue forecasting techniques and models which businesses can use to project their potential profit.
These include the following:
- The pipeline revenue forecasting model. This method makes revenue projections based on leads currently in your pipeline, estimating that a percentage of those deals will be closed. Pipeline data is often readily accessible, but this model alone doesn’t often give an accurate assessment because deal size can sometimes be difficult to assess upfront.
- The backlog revenue forecasting model. This model looks at all the revenue that you’ve been contracted for but haven’t yet earned. For SaaS businesses, that may mean looking at monthly recurring revenue (MRR) that you haven’t been paid for yet, or new deals that been signed but not paid.
- Bottom-up forecasting. This is a detailed and often accurate forecast model that allows teams to plan their work and align resources to projects accordingly, and can include both in-pipeline and active projects.
- Revenue forecasting through historical performance. All revenue forecasting models should be looking at historical data, and this is a particularly great choice for SaaS businesses. This revenue forecast model reviews historical data and compares it to your current performance to assess financial projections in the coming period.
What to Look For in Revenue Forecasting Software
When SaaS and subscription businesses are choosing revenue forecasting software, there are plenty of options on the market. Knowing what to look for can help you choose a reliable tool that aligns with your business models and that can provide the most accurate projections possible.
We recommend looking for revenue forecast software with the following qualities:
- Revenue tools that align with your business model. Not all revenue forecasting software has features for subscription businesses, for example, so it’s imperative to choose one that does if you’re a SaaS subscription brand.
- Tools that account for nuance. Too many subscription analytics tools will lump all existing customers into revenue projections, even those that are delinquent on payment or who have paused their memberships. Choose a tool like Baremetrics Forecast+ that exclusively considers active subscriptions in good standing.
- Integrations with your existing tech stack. You likely already have sales software, a CRM, and subscription management software. You want to choose a revenue forecasting tool that can integrate with the software you’re already using, and ideally, one that allows for you to add your own through their API.
- Reliability. Look at reviews online using platforms like G2 and B2B SaaS reviews to see what customers are saying about how the tool actually works. Reliability and accuracy is important, and reviews will show the full picture.
- Transparent pricing models. Too many forecasting tools don’t have transparent pricing; they may charge out the nose for revenue projection features, or have complex contracts that lock you in. Here at Baremetrics, our Forecast software is free with any of our subscription plans.
The 6 Best Financial Projection Software Tools for 2025
Ready to discover the six best financial projection software options for 2025 based on your specific business model and needs? We’ve got you covered. These are our top choices.
1. Baremetrics Forecast+
Subscription businesses and SaaS startups should first consider Baremetrics’ Forecast+ tool. It allows you to not only project your net revenue, but also your customer count and your MRR through the next year based on historical data and your current performance.

Image source: Baremetrics
Our tool considers factors specific to your business, including churn rate, linear or exponential growth, and more. We also love nuance, so we want to give you a big-picture look at what to expect with your business. That means we provide details that most businesses won’t, like offering revenue forecasts based on both active customers and your current revenue growth.
Unlike many other tools on the market, we also only consider active, paying customers whose accounts are in good standing when calculating MRR. You won’t have your revenue projections skewed by a list of customers who haven’t renewed their memberships (or progressed beyond a free trial) in months. This subscription revenue forecast is SaaS-friendly, and a popular tool for startups.
Tired of spending hours on spreadsheets? Forecast+ is free with any Baremetrics account, get a free trial today!
2. Forecast Pro
Forecast Pro, unlike some other tools on this list, is a dedicated forecasting tool that was designed to work across almost all industries.
It incorporates AI and machine learning combined with statistical forecasting to create accurate forecasts that your business can trust. Since it accounts for multiple business models and forecasting options, there’s decent customization— though in many cases, we’d probably recommend choosing a tool created for your specific business model if that’s available.
Forecast Pro starts at $1,495. You can see how it works by watching this video.
3. Jirav
This financial projection software offers an all-in-one solution for budgets, forecasts, reports, and more.
Jirav is fast and easy to implement, and its intuitive interface meets the needs of any sized business up to 500 employees. Integrations with accounting solutions you already use for things like your balance sheet, such as QuickBooks Online, Xero, or NetSuite, means you’ll see the value from the moment you set it up.
Their software does allow for plenty of customization with revenue models, and their template system is incredibly simple to use. They also have dynamic forecasting models, allowing you to see how changes in customer count, staffing, or expected sales could impact future revenue.

Image source: Jirav
Jirav starts at $10,000/year, but many of their best features require the $15,000/year pricing tier. This can be a great solution for enterprise businesses with high sales volumes, but is often not a fit for startups and small or medium SaaS businesses.
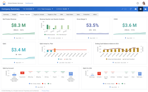
4. Workday Adaptive Planning
Take your cash flow statements, budgets, plans, financial reports, and models to a whole new level with this financial planning solution.
Workday Adaptive Planning helps you streamline your processes and offer shareholders financial statements with strategic insights. You can configure Adaptive Planning to your specific requirements, create customized calculations, and adapt it to your evolving needs as you grow.

Image source: Workday Adaptive Planning
Targeted at mid to large-scale businesses, Adaptive Planning addresses challenges like manual financial workflows, data inconsistencies, limited scalability, and subpar data visualization. It's an ideal choice for companies facing issues with disjointed spreadsheets or those seeking enhanced FP&A professional growth. Moreover, businesses already familiar with Workday solutions will find Adaptive Planning particularly beneficial.
While some customer reviews say this software is a little difficult to set up, many are happy with the advanced features (which are often being updated). For large, enterprise-grade companies, this is a good tool to consider, but probably not one we’d recommend for small SaaS businesses or startups.
5. Vena
Vena’s financial projection software combines incredible integration and planning ability with a familiar, Excel-like interface, allowing departments to cooperate more effectively toward shared company goals.
It’s interface is intuitive, making the tool easy to use, flexible, scalable, and lets companies orchestrate budgets, forecasts, models, reports, and more.
One caveat to note here: While many users appreciated the platform’s ease of use, Capterra reviews often noted that it took a long time to create templates or upload data. Their pricing models may also be confusing, so make sure you understand what you’re paying for.

Image source: Vena
6. NetSuite CRM
NetSuite CRM is, first and foremost, a fantastic Customer Relationship Management (CRM) tool. It comes with expansive features, including (of course!) forecasting software.
If you’re already using NetSuite as your CRM, using their financial forecast software is a no-brainer. Their sales forecasting models consider factors like unbilled sales orders, cash sales and invoices within the time period you’re assessing, sales that haven’t converted yet, and opportunities with or without estimates attached based on historical data.
While NetSuite’s sales forecasting tool is native to the platform, it also isn’t specific to SaaS businesses or subscription models; if you fall under that category, we recommend looking for a specialized tool.
You can see how it works by watching this video.
Final Thoughts: Choosing Revenue Forecasting Software That's Right for You
Revenue forecasting software isn’t all created equal, and even all the amazing and highly-rated tools on our list aren’t right for everyone— especially since financial projections vary wildly depending on the models and revenue forecast formulas being used.
That means that the best financial projection software depends entirely on your business.
Startups and SaaS subscription businesses should look for revenue forecasting tools created specifically with them in mind, like Baremetrics.
And larger corporations may want to look for an enterprise-grade tool geared towards their size and the features needed for widespread collaboration across huge teams.
No matter what, remember to ask the following questions when narrowing down your list of tools:
- Does it have all the features I need for my budget now?
- Does this tool work with my existing tech stack?
- Does this software have the specific features I need and use revenue forecasting models that align with my business?
- Are customer reviews online positive, and written by customers with businesses like mine? What pain points did they stress?
- Is customer support good, based on reviews online?
- Do I like the interface, and would it be easy to train my team on?
Since many tools offer extensive demos or free trials, you can come up with a list of tools that you think may work for you and test them out! That may be the best way to be sure in your decision and to find the right fit.
Ready to stop wasting hours on spreadsheets to get accurate forecasting? Book your demo with Baremetrics today.
FAQ
-
What is revenue forecasting software and why does it matter for SaaS businesses?
Revenue forecasting software analyzes your historical billing data, current subscription metrics, and growth trends to project how much revenue your business is likely to generate over a future period. For SaaS and subscription businesses specifically, accurate forecasting means working with inputs like MRR growth rate, churn rate, and trial-to-paid conversion rather than the deal-based pipelines that general forecasting tools are built around. Without reliable SaaS revenue projections, it is easy to misallocate budget, accelerate your burn rate, or miss expansion opportunities by being too conservative. The practical value is that a good forecasting tool turns subscription data you already have into a forward-looking view of cash flow and customer count, so your finance and growth teams can make decisions with confidence instead of guesswork. -
What are the best revenue forecasting tools for SaaS businesses in 2025?
The best revenue forecasting tools for SaaS businesses in 2025 include Baremetrics Forecast+, Forecast Pro, Jirav, Workday Adaptive Planning, Vena, and NetSuite CRM, each suited to different company sizes and needs. Baremetrics Forecast+ is purpose-built for subscription businesses and projects MRR, customer count, and net revenue through the next twelve months using your actual billing data from Stripe, Braintree, or Recurly, and it is included free with any Baremetrics plan. Jirav and Workday Adaptive Planning are stronger fits for mid-market and enterprise finance teams that need full FP&A capabilities, while Forecast Pro covers a broad range of industries using statistical and machine learning models. For SaaS founders and growth teams at the $10K to $10M MRR range, the key is choosing a forecasting tool that understands subscription revenue models, accounts for churn, and does not require weeks of setup to deliver useful numbers. -
How do I forecast MRR accurately without a dedicated CFO or finance team?
Forecasting MRR accurately without a dedicated CFO starts with connecting your payment processor directly to a subscription analytics platform so your revenue data is always current and requires no manual entry. From there, you apply a forecasting model that accounts for your actual churn rate and growth trajectory, choosing between linear and exponential growth assumptions based on how your business has historically expanded. Baremetrics Forecast+ does this automatically by pulling your live Stripe, Braintree, or Recurly data and projecting MRR, customer count, and net revenue through the next year, using only active, paying subscribers in good standing rather than inflating the numbers with delinquent or paused accounts. Once the model is running, you can adjust inputs like expected growth rate or churn to run scenarios, which gives founders and small finance teams the same forward visibility a CFO would build manually in a spreadsheet. -
What is the difference between budgeting and forecasting for a subscription SaaS business?
Budgeting is the process of setting a financial plan and spending targets for a defined period, typically a fiscal year, while forecasting is the ongoing process of projecting what your actual revenue and costs will be based on current data and trends. For a subscription SaaS business, the distinction matters because your budget is a fixed target and your forecast is a living estimate that updates as your MRR, churn rate, and customer count change throughout the year. A budget tells your team what you planned to spend on acquisition or headcount; a revenue forecast tells you whether the subscription revenue coming in will actually support those commitments. The most useful SaaS budgeting and forecasting software treats these as connected but separate outputs, letting you compare your forecast against your budget in real time so you can spot gaps before they become cash flow problems. -
What should SaaS companies look for when choosing financial forecasting software?
SaaS companies should look for financial forecasting software that is built around subscription revenue models, not just general sales pipelines or one-time transaction data. The most important capability is the ability to factor in churn rate, expansion MRR, contraction MRR, and billing interval when generating projections, since a forecast that treats all customers as equally likely to renew will consistently overstate your expected revenue. Integration with your existing payment processor, whether that is Stripe, Braintree, or Recurly, is also critical so your forecasts stay current without manual data imports. Transparent pricing matters too, especially for startups and growth-stage teams who cannot afford to pay enterprise FP&A rates for a feature they will use alongside their core subscription analytics. Finally, look for a tool that separates active, paying subscribers from delinquent or churned accounts in its calculations, which is a detail many forecasting platforms miss and one that meaningfully affects the accuracy of your SaaS revenue projections.